酒店低碳发展研究院

搜索
新闻动态

数智减碳新纪元——酒店低碳发展研究院碳排可视化30工程服务中心

近日,酒店低碳发展研究院碳排可视化30工程服务中心揭牌成立。该中心致力于通过创新技术手段,打造面向顾客的碳排放信息可视化系统,让入住宾客能够直观了解碳排放量等实时数据,助力酒店实现碳排放管理的透明化呈现与精准化运营,推动行业从传统环保模式向 “顾客可感知、数据可追溯” 的智慧化可持续发展方向升级。

图片



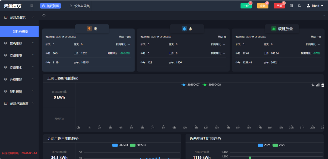
智能监测平台:实时追踪碳排放动态

中心打造全天候碳排放监测系统,通过智能物联设备实时采集酒店水、电、燃气等能耗数据,精准识别高耗能环节,助力酒店快速定位节能空间,实现能源使用透明化管理。

图片
图片



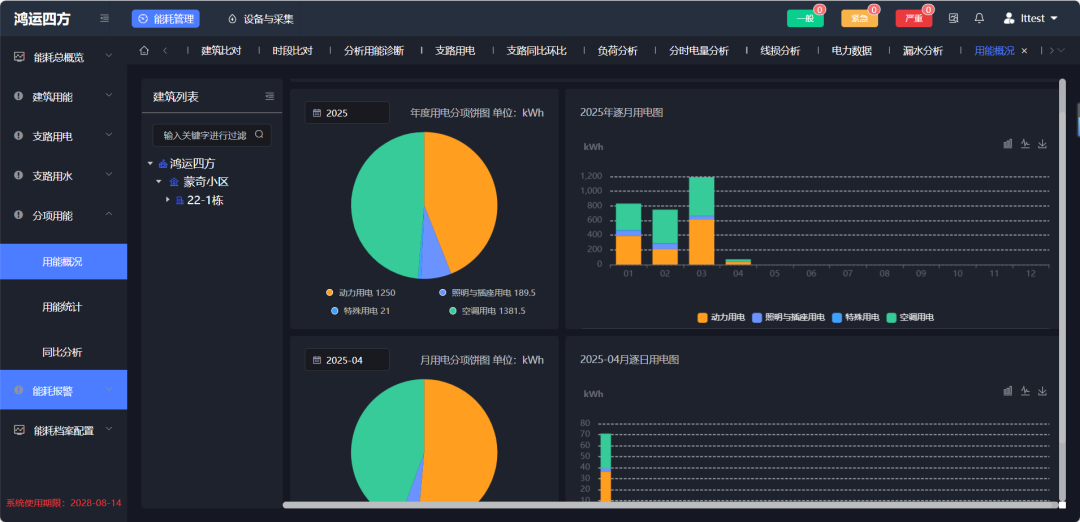
可视化分析系统:多维呈现减碳成效

借助三维动态展示技术,中心将复杂碳排放数据转化为直观图表,酒店可实时查看区域能耗对比与减排效果。系统还能智能调控空调、照明等设备,推动绿色运营高效落地。

图片
图片

经济价值转化通道:连接环保与收益

中心创新构建碳减排价值转化体系,实现碳资产的市场化流通。同时,住客可通过客房终端查看个人碳足迹并参与碳中和行动,结合积分奖励机制,引导低碳消费选择,形成“减排-收益-激励”闭环。

图片

酒店低碳发展研究院碳排可视化30工程服务中心未来将进一步扩大服务范围,推动行业形成规模化减排效应。通过技术赋能与模式创新,中心将助力酒店业在绿色转型中实现环境效益与经济效益的双赢,为全球低碳发展贡献中国方案。


分享到:
联系我们:
13640919550

手机号码:13640919550
联系邮箱:lchsc@zhllt.cn